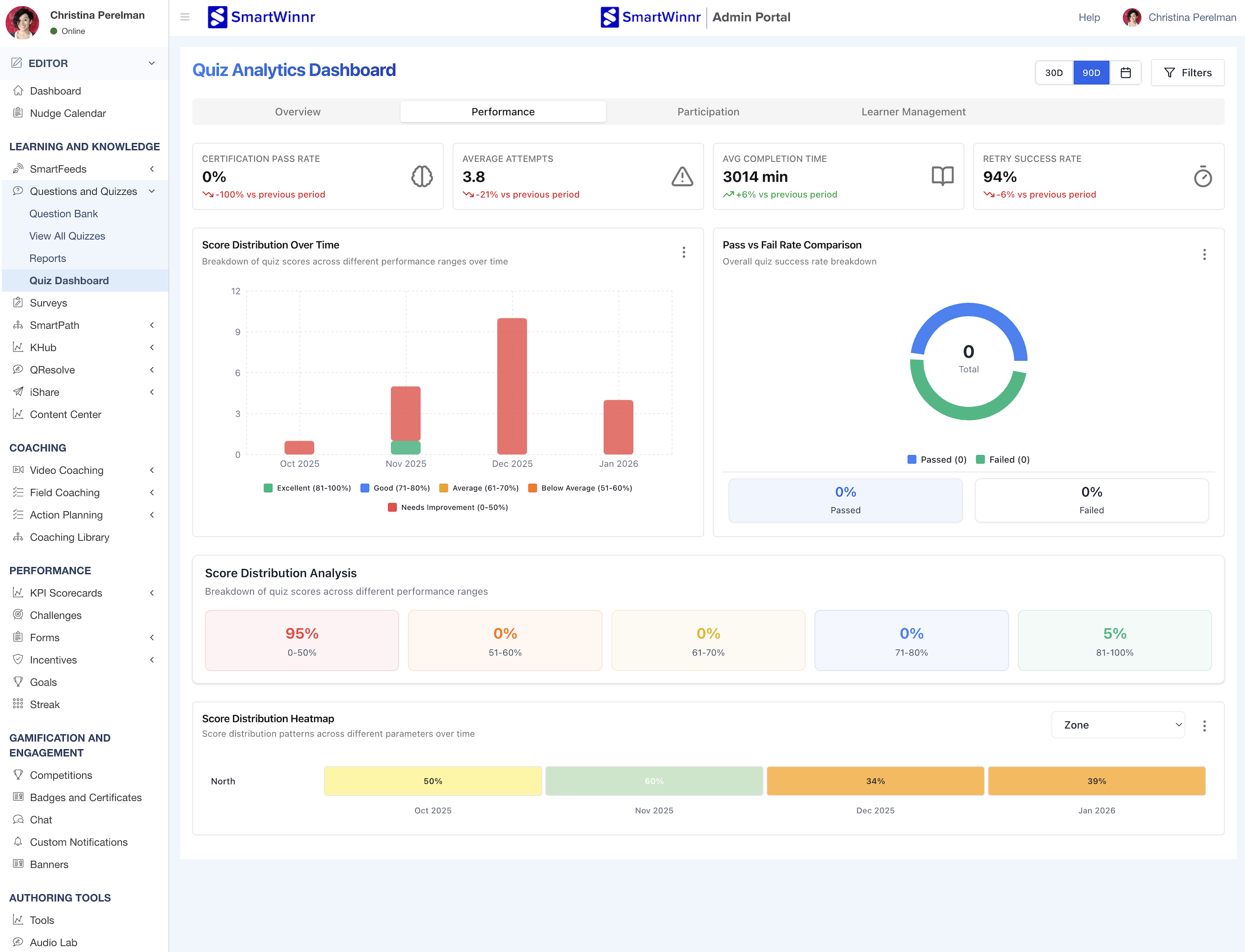
Understanding the Performance Tab on the Quiz Dashboard

Performance Tab

This tab provides detailed analysis of quiz scores, pass/fail rates, and score distribution patterns.

Key Performance Metrics

Certification Pass Rate

What it shows: The percentage of certification quiz attempts that achieved passing scores during the selected time period.

How to read it:

  • The main number (e.g., 0%) shows the certification pass rate
  • The percentage below (e.g., "-100% vs previous period") shows the change from the prior period
  • This metric applies only to quizzes designated as certification quizzes

Why this matters: Certifications often have specific job requirements or compliance implications. A 0% pass rate indicates that no learners have successfully passed certification requirements in this period, which may require urgent intervention.

Things to know: This is separate from regular quiz pass rates. Not all quizzes are certifications. If you don't have certification quizzes set up, this metric will show 0%.


Average Attempts

What it shows: The average number of quiz attempts per learner during the selected time period.

How to read it:

  • The main number (e.g., 3.8) shows the average attempts per learner
  • The percentage below (e.g., "-21% vs previous period") shows the change from the prior period
  • This includes first attempts and all retakes

Why this matters: Multiple attempts can indicate either:

  • Positive: Learners are persistent and using quizzes to improve knowledge
  • Negative: Quizzes are too difficult and learners must retake multiple times to pass

Context matters—look at this metric alongside average scores and pass rates to understand the full picture.


Avg Completion Time

What it shows: The average time learners take to complete a quiz, measured in minutes.

How to read it:

  • The main number (e.g., 3014 min) shows the average completion time
  • The percentage below (e.g., "+61% vs previous period") shows the change from the prior period

Why this matters: This helps you understand if quizzes are taking too long or if learners are rushing through. Very long times might indicate:

  • Quizzes are too lengthy
  • Questions are confusing
  • Learners are multitasking or getting interrupted

Very short times might suggest learners aren't reading carefully.

Things to know: This is an aggregate average across all quizzes. If you have both 5-question quizzes and 50-question quizzes, the average may look high. Consider reviewing completion times for individual quizzes for more granular insights.


Retry Success Rate

What it shows: The percentage of learners who pass a quiz after initially failing and retrying.

How to read it:

  • The main number (e.g., 94%) shows the retry success rate
  • The percentage below (e.g., "-6% vs previous period") shows the change from the prior period

How it's calculated: If a learner fails on their first attempt, then retries and passes, they're counted as a retry success.

Why this matters: A high retry success rate (like 94%) indicates that:

  • Learners are learning from their mistakes
  • Feedback provided after failed attempts is helpful
  • Quizzes are being used effectively as learning tools, not just assessments

A low retry success rate might suggest that learners need additional training resources, not just more attempts.


Score Distribution Over Time

This stacked bar chart shows how quiz scores are distributed across different performance ranges over time.

What it shows:

  • Each bar represents a time period (month)
  • Different colored segments within each bar represent different score ranges
  • The height of each segment shows how many attempts fell into that score range

The color coding:

Green (Excellent)

  • Score range: 81-100%
  • Indicates strong mastery of the material

Blue (Good)

  • Score range: 71-80%
  • Indicates solid understanding with minor gaps

Yellow (Average)

  • Score range: 61-70%
  • Indicates acceptable performance but room for improvement

Orange (Below Average)

  • Score range: 51-60%
  • Indicates significant knowledge gaps

Red (Needs Improvement)

  • Score range: 0-50%
  • Indicates learners are struggling significantly

How to read it:

  • Larger green/blue sections indicate strong overall performance
  • Larger red/orange sections suggest widespread knowledge gaps
  • Track changes over time—you want to see the colors shift toward green over months

Why this matters: This visualization helps you understand not just average performance, but the distribution of performance across your team. Even if the average is acceptable, you might have a subset of learners struggling significantly (visible in red segments).


Pass vs Fail Rate Comparison

This donut chart shows the breakdown of passing vs. failing attempts for certification quizzes.

What it shows:

  • A visual representation of certification quiz pass/fail rates
  • The center shows the total number of certification quiz attempts
  • Blue segment: Passed attempts
  • Green segment: Failed attempts

How to read it:

  • Larger blue section = higher pass rate
  • Larger green section = higher fail rate
  • The percentages below show exact pass and fail rates

Why this matters: For certification programs, you need clear visibility into who's passing and who needs support. This chart gives you an at-a-glance view of certification effectiveness.

Things to know: This metric only tracks quizzes designated as "certification" quizzes. If you see "0 Total," it means no certification quizzes were attempted in the selected time period.


Score Distribution Analysis

This horizontal bar chart shows what percentage of all quiz attempts fall into each score range.

What it shows: Five score ranges with the percentage of attempts in each:

  • 0-50% (Needs Improvement)
  • 51-60% (Below Average)
  • 61-70% (Average)
  • 71-80% (Good)
  • 81-100% (Excellent)

How to read it:

  • Each bar shows the percentage of total attempts that scored in that range
  • Example: "95% in 0-50%" means 95% of all quiz attempts scored below 50%
  • Example: "5% in 81-100%" means only 5% of attempts achieved excellent scores

Why this matters: This gives you a clear picture of overall knowledge proficiency across your organization. If most attempts are in the lower ranges, you have a widespread training need. If most are in higher ranges, your training programs are working well.

Action items:

  • If 95% of attempts are in the 0-50% range (as shown in the example), this indicates urgent training intervention needed
  • Consider whether quizzes are too difficult or training materials are insufficient
  • Identify which specific quizzes are dragging down the average

Score Distribution Heatmap

This horizontal timeline heatmap shows score distribution patterns across different organizational segments over time.

What it shows:

  • Rows: Different organizational groups (filterable by Zone, Region, Team, or custom tags)
  • Columns: Time periods (months)
  • Colors: Average scores for that group during that period

How to read the colors:

  • Yellow/Light colors: Lower average scores
  • Green/Dark colors: Higher average scores
  • The exact percentage is shown in each cell

Using the dropdown: Click the dropdown (showing "Zone" in the example) to change the grouping:

  • Zone: Geographic territories
  • Region: Larger geographic areas
  • Team: Department or team structure
  • Custom tags: Any organizational metadata

Why this matters: This heatmap lets you quickly identify:

  • Which teams or zones are consistently underperforming
  • Which groups are excelling and might serve as models
  • Temporal patterns (are scores improving or declining over time?)
  • Geographic or organizational disparities in knowledge

Example interpretation: If "North" zone shows 50%, 60%, 34%, 39% across four months, that zone needs targeted support and is not showing improvement over time.

Performance Tab